Naris introduceert binnenkort de functie Verzekeringen in haar GRC-platform NEXT. Met Naris Verzekeringen voegen wij de laatste nog ontbrekende NARIS 3 functies toe aan ons vernieuwde NARIS NEXT platform. Met Naris Verzekeringen krijg je zicht en grip op de gehele verzekeringsportefeuille, schades en eigendommen (assets), maar dan nét weer een stap beter, effectiever, mooier, doordachter en natuurlijk verenigbaar met onze andere GRC-functies!
Onze Naris Verzekeringsklanten weten hoe efficiënt het is om de verzekeringsadministratie en schade-afhandeling te beheren in ons platform. De beperkingen van Excel behoren daarmee tot het verleden. In Naris Verzekeringen kunnen polissen, eigendommen (assets), schades en aansprakelijkstellingen overzichtelijk bij elkaar worden beheerd die up-to-date snel en toegankelijk beschikbaar is voor de gehele organisatie of externe partijen.

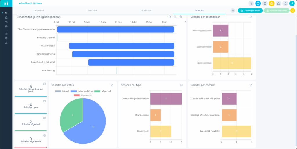
In ons nieuwe GRC-platform NEXT biedt Naris Verzekeringen naast de inmiddels bekende frisse look and feel een veel betere follow-up (inclusief chatfunctie), dossier-deling, time lines, geautomatiseerde meldingen (inclusief prioriteit) en gedegen rapportage en dashboard mogelijkheden.

Onafhankelijk van de verzekeraar kunnen nu nog meer verschillende rapportages worden gemaakt over de hoeveelheid schades per eigendom, per polis, per eigenaar, per oorzaak en kunnen strategische keuzes worden gemaakt omtrent eigen risico of het wel of niet toepassen van preventiemaatregelen.

Naris Verzekeringen een Gouden combinatie met Naris Risicomanagement
Door de combinatie te maken met NARIS-GRC Risicomanagement in hetzelfde platform worden polissen die een risico beheersen direct gekoppeld aan dit betreffende risico en de voorgevallen schades. Hierdoor is efficiënter beheersing van risicovolle factoren en actieve sturing op controls mogelijk.
Alle voordelen van Naris Verzekeringen op een rijtje
- Zicht en grip op de gehele verzekeringsportefeuille, schades en eigendommen (assets).
- Proactief beheer van schades en premies.
- Altijd up-to-date informatie die snel toegankelijk is voor de gehele organisatie of externe partijen.
- Dossier compleet te delen met andere afdelingen (bijvoorbeeld afdeling Juridische zaken)
- Gedegen rapportages die ook bruikbaar zijn voor onderhandeling met verzekeraars en tussenpersonen.
- Meer tijd voor analyses door efficiënte registratie.
- Data-uitwisseling met externe partijen door zelf in te richten rechten.
- Grote kostenbesparingen realiseerbaar op het gebied van verzekeringsoplossingen!
Alvast een demo?
Al kennismaken met Naris Verzekeringen? Dat kan! Vul even ons aanvraagformuliertje in en ontvang een demo.